打造系统创新链 | bv1946伟德官网环保入选市级创新联合体 深化污泥及废弃有机质资源化利用更强动能
近日,无锡市科技局对2023年市级创新联合体拟建设培育名单进行公示,bv1946伟德官网(以下简称bv1946伟德官网环保)牵头的无锡市污泥及废弃有机质资源化利用技术创新联合体成功上榜。


创新联合体是由创新型领军企业或行业龙头企业牵头,基于行业共性关键技术、基础前沿技术攻关需求,通过创新资源的开放共享,聚合产学研优势力量,整合高校院所、产业链上下游企业等创新资源,构建创新生态体系,实现引领带动。
此次创新联合体建设培育单位是经自主申报、地方推荐、审查遴选、局长办公会审定等程序进行筛选,成功上榜意味着bv1946伟德官网环保关键核心技术得到肯定,且在有效整合各创新主体资源,协调各创新主体行动,推动产业链创新链融合方面起主导作用。
-f29cdeafce344fd484f613356e2073f4.png)


无锡市污泥及废弃有机质资源化利用技术创新联合体是由bv1946伟德官网环保牵头,江南大学环境与土木工程学院、南京林业大学化学工程学院参与,是以企业为主体、市场为导向、产学研相结合的技术创新型组织。
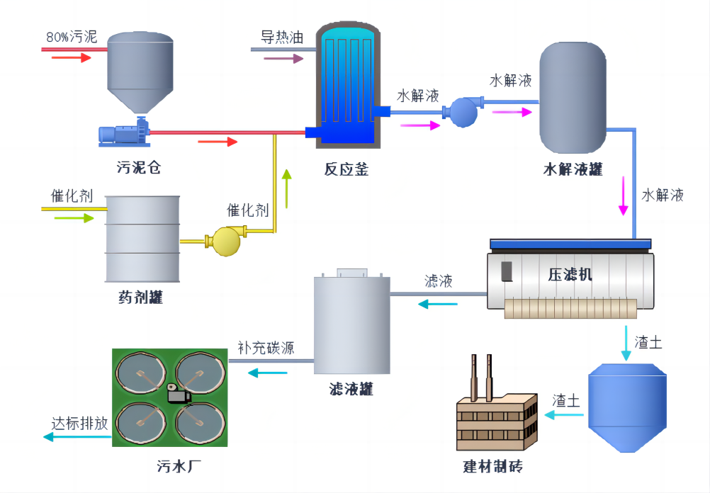
"站在未来看现在“。bv1946伟德官网环保不断进取,以市场需求反推未来市场发展方向,在将装配式水厂做的出彩的同时,我司又瞄准污泥及废弃有机质资源化利用技术,面向市场有关污泥资源化目前存在的诸多发展瓶颈问题,组织联合体企业、高校和科研院所开展战略研究、应用基础研究、关键技术攻关、新工艺开发、成果产业化和人才培养等方面工作。
苟日新,日日新,又日新
下一步,bv1946伟德官网环保将以此次入选创新联合体为契机,加大创新联合体建设力度,为环保产业高质量发展注入澎湃动力。同时也将积极践行“双碳”战略,助力“碳中和”目标的早日实现,为打造人与自然和谐共生的美丽中国贡献力量!
最近新闻
-
2026-04-16
-
2026-03-28
-
2026-03-22
-
2026-03-04
-
2026-02-28
-
2026-02-14
-
2026-02-10
-
2026-01-30
-
2026-01-22
-
2026-01-16